Panier
Remise: 0.00 NOK
Remise: 0.00 NOK
Digital Skipper |25/06, 2024
Cette FAQ fait partie de notre série de dépannage des systèmes SONAR. Vous trouverez ici des guides détaillés pour examiner et résoudre les problèmes courants du SONAR, y compris les interférences et les réglages. Que vous utilisiez un système SONAR RV, RVM ou AIRMAR CHIRP, nous proposons des instructions étape par étape pour garantir des performances optimales. Besoin d'aide pour l'installation ou les tests ? Alors, vous êtes au bon endroit.
PARTIE 1 – ERREUR SONAR : Aucun transducteur connecté
PARTIE 2 – Introduction aux interférences SONAR
PARTIE 3 – Examen des interférences SONAR – Réglage manuel
PARTIE 4 – Réglage et test SONAR : Lorsque le SONAR n'est pas affecté par les interférences
PARTIE 5 – Réglage et test SONAR : Lorsque le SONAR est affecté par les interférences
PARTIE 6 – Test de la résistance de détection du transducteur RV et RVM
REMARQUE : Si vous n'êtes pas familier avec ces systèmes, contactez le support produit ou un revendeur Raymarine agréé pour obtenir de l'aide sur la configuration et les tests.
Assurez-vous que votre AXIOM dispose du dernier logiciel avant de continuer. Vérifiez la dernière version ici.
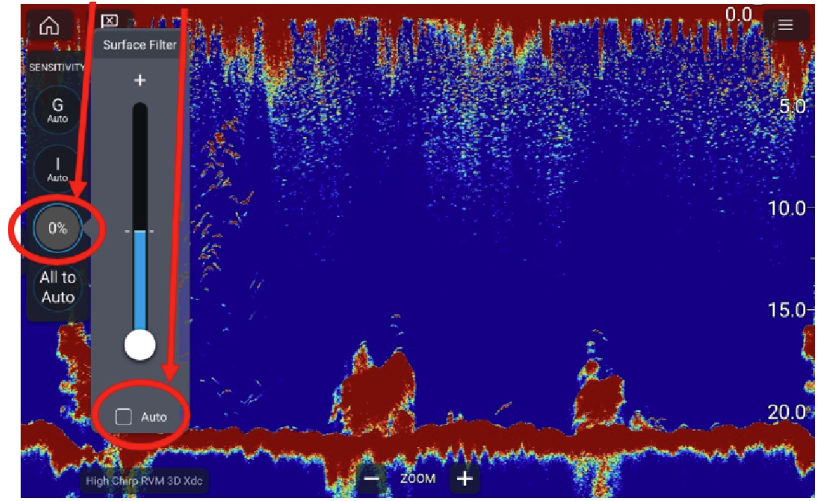
À des fins de test, activez uniquement l'A-Scope et désactivez les fonctions telles que Bottom Fill.











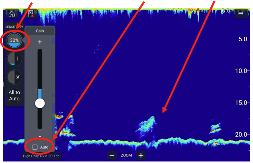
Avec les bons réglages, votre écran SONAR devrait ressembler à l'image ci-dessous :
Évitez un GAIN trop faible ou trop élevé :
Effectuez des tests avec les portées AUTO et MANUELLE pour identifier les interférences. Suivez ces étapes :
Analysez les résultats pour déterminer si les interférences sont causées par les appareils, le moteur ou l'installation du transducteur.